Loggie的监控与报警¶
Loggie的monitor eventbus被设计为发布和订阅模式,各个组件发送metrics到指定的topic中,由独立的listener来消费处理。
比如file source会将采集日志的一些指标数据,发送至filesource topic,由filesource listener来消费,filesource listener会将数据聚合计算之后,打印至日志,暴露出Prometheus指标。
组件和topic以及listener之间是松耦合关系,比如file source还会定时将全量匹配的日志文件指标发送至filewatcher topic,filewatcher listener会处理和暴露指标。
Monitor配置¶
monitor eventbus配置在全局的系统配置中,示例如下:
Config
loggie:
monitor:
logger:
period: 30s
enabled: true
listeners:
filesource: ~
filewatcher: ~
reload: ~
queue: ~
sink: ~
http:
enabled: true
port: 9196
其中logger控制所有的metrics指标的日志打印,会在period时间间隔将配置listeners产生的metrics聚合打印在Loggie日志中,便于回溯和排查问题。
listeners则用于配置相关的listener是否开启。
Prometheus格式metrics默认通过http.port端口暴露在/metrics。可以通过curl <podIp>:9196/metrics来查看当前的metrics指标。
日志采集核心指标¶
目前有以下的listener,主要包含:
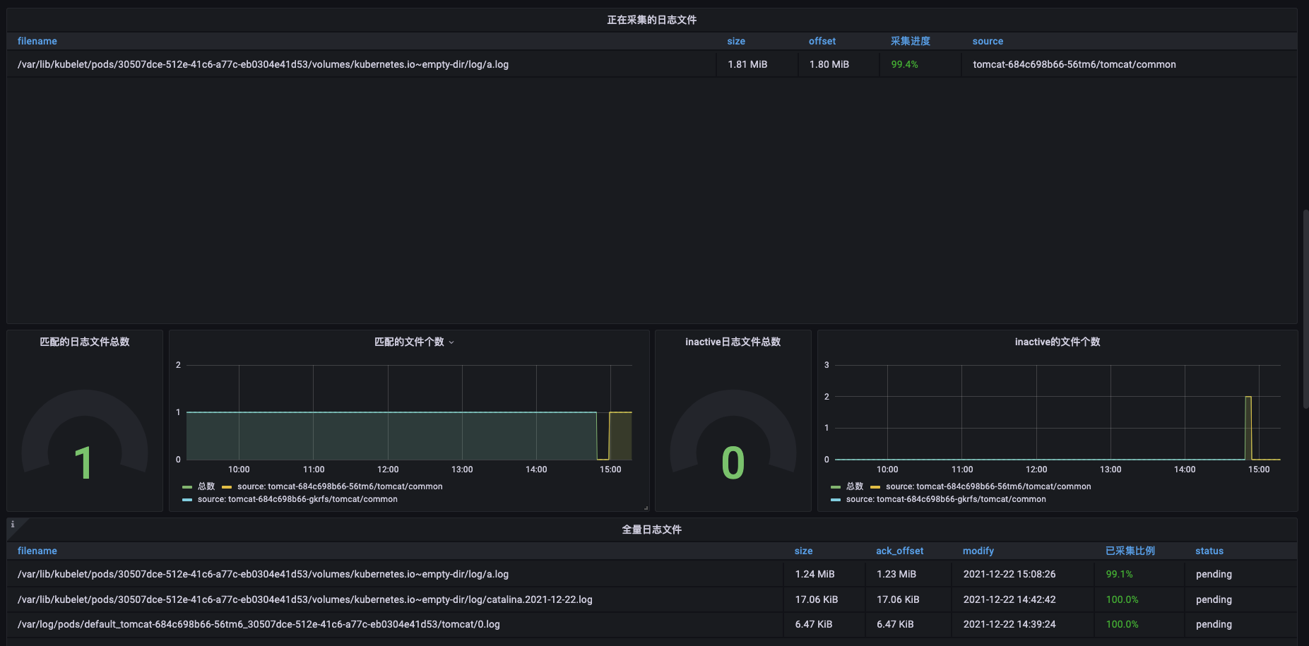
- filesource: 当前日志采集的指标数据,比如当前有哪些文件在采集中,采集状态如何
- filewatcher: 定时的全量遍历(默认5min)配置path匹配的所有文件,监控全局采集状态,判断是否有未及时采集的文件等
- reload: reload次数
- queue: 队列状态
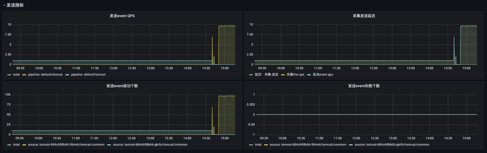
- sink: 发送的指标,比如发生成功或者失败的个数等
部署Prometheus和Grafana¶
可以使用环境已有的Prometheus或者Grafana,如果需要新部署,可参考:https://gitea.cncfstack.com/prometheus-community/helm-charts/tree/main/charts/kube-prometheus-stack。
使用Helm部署:
helm repo add prometheus-community https://prometheus-community.github.io/helm-charts
helm repo update
helm install prometheus prometheus-community/kube-prometheus-stack -nprometheus --create-namespace
Note
由于众所周知的原因,你的环境里可能无法下载其中的某些k8s.gcr.io镜像,可以考虑下载chart包替换后再重新部署。
确认Pod正常running后,可以根据实际环境访问grafana。通过代理访问grafana的方式可参考:
kubectl -nprometheus port-forward --address 0.0.0.0 service/prometheus-grafana 8181:80
Grafana用户名和密码可在prometheus-grafana sercret中,通过base64 -d来查看。
增加Loggie Prometheus监控¶
在部署了Loggie的Kubernetes集群中,需要创建如下的ServiceMonitor来让Prometheus采集Loggie Agent指标。
apiVersion: monitoring.coreos.com/v1
kind: ServiceMonitor
metadata:
labels:
app: loggie
release: prometheus
name: loggie-agent
namespace: prometheus
spec:
namespaceSelector:
matchNames:
- loggie
endpoints:
- port: monitor
selector:
matchLabels:
app: loggie
instance: loggie
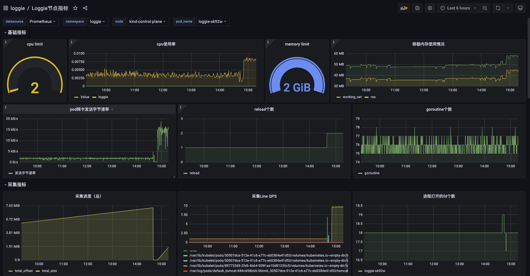
同时,我们需要在Grafana中添加install工程中的json来展示Loggie的监控控制台。
Note
Kubernetes版本和Grafana版本不同,可能导致图表展示不兼容,需要根据情况进行修改。
导入的Grafana图表目前包含监控大盘和节点Agent的监控图表,如下图所示:
